Private / Applications
Index 001 · Home/Rev. 2026.04

Operational software/ for railroads.

// Positioning

We embed with your operations team, ship working software in weeks, and prepare the railroad for what's next — AI-native decision support, built on the data you already have.

DeploymentWeeks, not months
IntegrationYour stack, untouched
Operating regionNorth America
01 / We build
Operational dashboards, field apps, and AI agents — scoped to a single workflow, shipped end-to-end.
02 / We embed
On-site with crews, dispatchers, engineers. The software comes out of the work, not a slide deck.
03 / We integrate
Into your existing stack — TAMS, track geometry, MoW, GIS. No rip & replace.
04 / We prepare
Cleans the data, wires the pipelines, puts an AI layer on top of it all — so when the next wave lands, you're ready.
// Thesis

Railroads are drowning in data and starved for decisions. We build the layer in between — software that makes your operational data legible, actionable, and ready for AI.

What we build

§ 01 · Capabilities
03 practices
01 / Dashboards

Operational dashboards that people actually open.

KPIAlertsComplianceMorning report

Real-time, role-scoped views that roll up your KPIs, active slow orders, defects, and compliance into a single page — the one your team checks before coffee.

02 / Field apps

Apps designed for boots on the ground.

iOS/AndroidOfflineHi-vis UIPhoto + GPS

Built for the domain expert, not the developer. Gloves-on interactions, offline-first data capture, and GPS-aware workflows that survive a diesel yard.

03 / AI-native

Intelligence on top of your own data.

WeatherPredictiveAnomalyAgents

Weather-aware planning, predictive maintenance, anomaly detection on track geometry, and narrow AI agents that turn three-hour analyses into two-minute answers.

In use on the railroad.

§ 02 · Artifacts
redacted screens
// client · railroad ops / morning
Railroad operations morning dashboard — desktop
Desktop · control-room view ART · 001 · DESKTOP
9:41 ●●● ●
Overview Data Weather
Morning Dashboard
Saturday, April 11, 2026
Slow orders · regionview →
2.11
Mainline
254.91
Branch
0.00
TRE
Portage La Prairie — Wetaskiwin 2.11m
Track complianceview →
71
Defects
3
RFO
8
TEC
Tracsis uploads · 24hview →
1
VTI
0
Rev'd
0
Pending
Mobile · field view ART · 001 · iOS
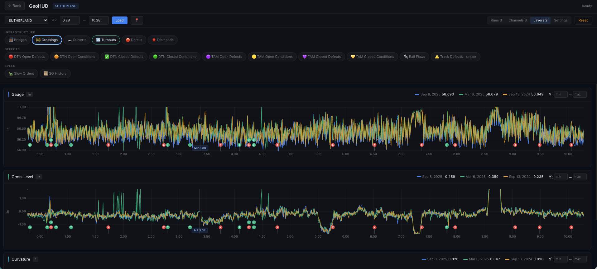
GeoHUD · track geometry GeoHUD track geometry screenshot
Year-over-year gauge, cross-level, curvature ART · 002
God's Eye · network view God's Eye network map screenshot
Defects, slow orders, speed restrictions — one map ART · 003
// Approach
01

Embed first. Build second.

We sit next to dispatchers, track supervisors, and MoW foremen before we write a line of code. Software that comes out of the work beats software aimed at the work.

02

Plug into what's already there.

TAMS, geometry cars, GPS handhelds, your ERP, your GIS. No 18-month migration, no rip & replace. The existing stack earns its keep.

03

Ship in weeks, not quarters.

AI-native delivery cuts the work a traditional consultancy books for months down to a few weeks — from zero to production-deployed MVP.

04

Augment the people who run the railroad.

Your crews and engineers make the calls. Our job is to put the right information in front of them at the right time — and leave a system that gets sharper every week.

05

Get the railroad AI-ready.

Clean pipelines, labeled history, event streams — every engagement leaves behind the substrate the next wave of AI tools will need.

// 003 · Engage

If you run a railroad,
let's run it sharper.

Tweaks